全国名媛凤楼_一品楼_全国茶楼信息网

北京仪创时代科技有限公司欢迎您! 加入收藏 | 设为首页 | 联系我们
免费咨询热线
400-1800-820
 当前位置:主页 > 新闻中心 > 公司动态    
新闻中心
公司动态
行业新闻
产品搜索
联系我们
全国服务热线
400-1800-820

销售热线
13439760954 林经理
13810317696 解经理
 
传真:010-56320230
邮箱:yctimes@126.com
 
销售联系地址
北京东燕郊镇北蔡新村3号楼2单元1402

24小时技术支持
15001079443 田
微信同号

发票相关事宜
13240918340  郭女士

公司动态
 
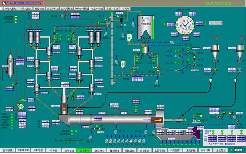
水泥厂中控仿真系统
 

以仿真技术为手段的水泥生产全范围仿真系统已经成为了水泥行业十分重要的技术培训手段和安全运行工具。水泥生产过程仿真系统模仿与真实情况相同的水泥生产设备各种运行方式的状态,包括启动、正常运行、停机和事故情况下的状态,可以满足各种目的的培训要求。培训仿真机已广泛用于培训操作人员和工程技术及管理人员,提高他们的监控能力和运行技术水平。

仿真系统意义

仿真系统是在真实完整体现实际工业流程的基础上,全方位模拟中控室DCS系统操作环境,使受训人员有“身临其境”般的强大体验。是能源、电力、化工、建材企业对操作员进行培训的主要手段。

性能特点:

水泥生产过程仿真系统模拟现代化kt/d新型干法水泥熟料生产线,仿真对象包括:

原材料进场、预均化系统

生料粉磨系统(立磨、中卸磨、辊压机终粉磨)

生料均化及生料入窑系统

烧成系统(五级旋风预热器、分解炉、回转窑、篦冷机)

煤粉制备及输送

水泥粉磨(辊压机预粉磨加球磨机联合粉磨系统)

水泥储存与调配

水泥包装、散装出厂

余热发电系统

 
 
分享到:
 
上一篇:无线测温仪  
下一篇:压力传感器带仪表  
 
 
公司简介 产品中心 经典案例 公司新闻 下载中心 公司招聘 联系我们
 

销售联系地址:北京东燕郊镇北蔡新村3号楼2单元1402

联系电话:400-1800-820

京ICP备12020167号-1   京公网安备11010802018201号

 


技术支持:三一网络
t> 主站蜘蛛池模板: 科尔| 仙游县| 绥化市| 拜城县| 于田县| 余姚市| 巴彦淖尔市| 额尔古纳市| 钟祥市| 宁陵县| 东兴市| 广昌县| 漾濞| 龙泉市| 凤翔县| 云霄县| 道孚县| 连城县| 东至县| 缙云县| 靖安县| 洪泽县| 三穗县| 邹城市| 若尔盖县| 桂阳县| 修水县| 新绛县| 贺兰县| 博爱县| 阿克苏市| 眉山市| 苏尼特右旗| 盈江县| 宾川县| 榆树市| 奎屯市| 开江县| 南岸区| 泗水县| 嘉义县|